Stress Testy 12.2023
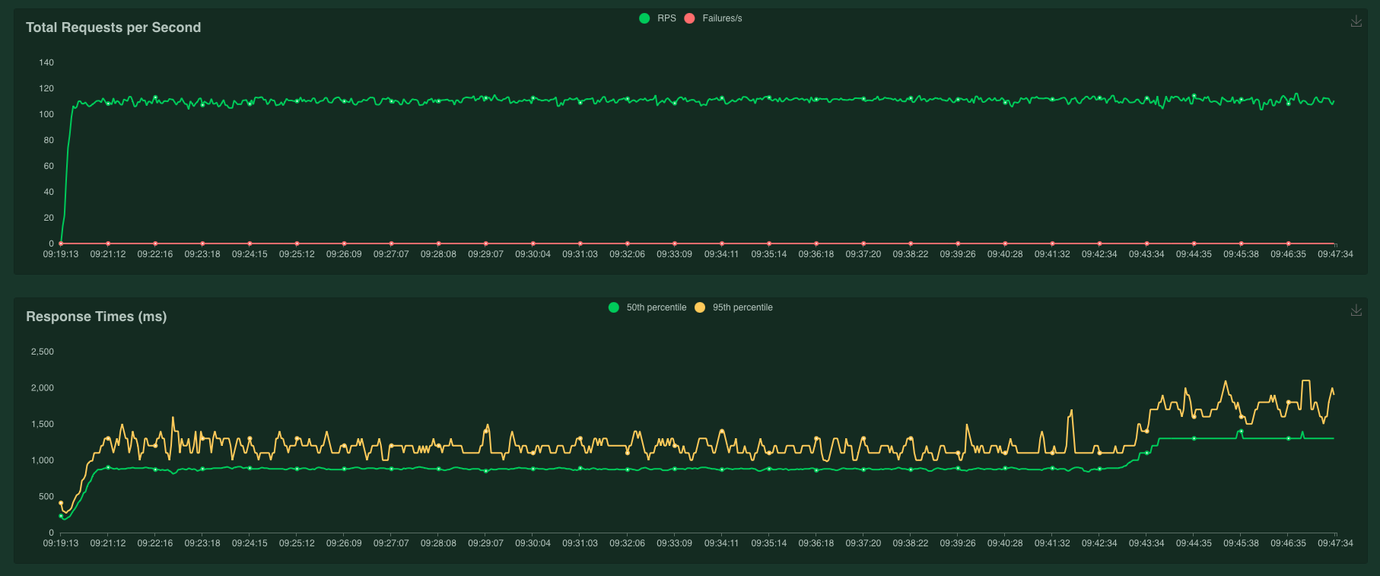
Runda testów z C+ i naszych wewnętrznych, głównie pod kątem scenariuszy kartowych po przepięciu środowiska STG na korzystanie z hsm1 (stary hsm).
Inicjalizacja rekurencji z 3DS
W czasie testów wyszło:
potrzeba dorzucenia cache’a na klucze RSA generowane pod Widget - bez tego w czasie testów z C+ czasy odpowiedzi z HSM leciały w kosmos

HSM without RSA Key cache

HSM with RSA Key cache
ustawienie timeoutSeconds na livenessProbe na hsmmulti na 5 sec, defaultowy czas 1 sec powodował, że momentami wypadały hc i dorzucał restartowanie poda
zauważone duże użycie RAMu przez cardsapi-jboss (wciąga całe 4GB jakie ma w limitach) - możliwe, że trzeba dorzucić więcej
frontapi i pozostałem elementy bez zadyszki
Płatność w tle z mockiem 106
odpalony locust na 100 userów, wyciągał 100trx/s, po stronie systemów generalnie dość spokojnie, frontapi nawet się nie wyskalowało powyżej 3 replik
Mock Płatności - lagował na kafce pod zbieranie i zatwierdzanie płatności - do popatrzenia cyz da się z niego jeszcze więcej wycisnąć bez jakichś czarów
TIR - łapał lekko laga na AMQ na PayStatus na 2 replikach, HPA nie wyskalowało bo CPU zimne miał
do sprawdzenia czy 3 lub 4 repliki tira ogarną na bieżąco
rozładowanie górki zajęło 10min po zatrzymaniu startowania transakcji


Trx/s

locust report
Porównanie HSM-ów
Testy były przeprowadzone na środowisku STG pod obciążeniem (locust 100 users) w 4 wariantach:
HSM1 (stary) z uwzględnieniem cache’owania na metodzie
generatePEMCertificateHSM1 (stary) bez cache’a na metodzie
generatePEMCertificateHSM2 (nowy) z uwzględnieniem cache’owania na metodzie
generatePEMCertificateHSM2 (nowy) bez cache’a na metodzie
generatePEMCertificate
Powyższe testy pokazały, że czasy odpowiedzi są zdecydowanie dłuższe na hsm1 - 4 pierwsze części wykresów to HSM1, a 4 ostatnie części - to HSM2.
Metoda HealthCheck

Metoda AESResource.decrypt

Metoda RSAResource.getKeyForEncryption

Wnioski
stress testy przeprowadzane cyklicznie w powtarzalny sposób poprawią nasz sposób tworzenia oprogramowania, bo “wbudują” świadomość w developerów
frontapi zachowuje się zdecydowanie stabilniej niż w czasie testów sierpniowo/wrześniowych
największy zysk wynika najprawdopodobniej z oddzielenia Hazelcasta żeby stał jako osobny deployment
“stary” hsm dużo szybciej się dusi niż “nowy” co limituje maksymalne osiągi na defaultowej konfiguracji środowiska STG (korzysta tylko ze starego)